
生產能力:300-3000噸/天
制作周期:30-45天
能耗效率:≥99%
適用物料:褐煤、蒙煤、煨煤
一、 褐煤烘干項目背景
褐煤是一種高揮發、高水分、高灰分、低熱值、低灰熔點、污染重、利用率相對較低的資源。我國的褐煤普遍存在著濕度大(30%—50%)、燃點低和二氧化碳排放量大的缺點,直接燃燒未提質的褐煤原煤,會產生嚴重的高環境污染問題,并會增加電廠裝置建設和運行的成本,較高的含水量導致運輸費用增加,限制了北方褐煤資源外運至沿海城市電廠利用的空間。褐煤是重要的能源和化工原料,但由于褐煤自身的特點,導致銷售價格低,銷售半徑受到限制,所以褐煤的開發利用越來越受到國內外政府、科研機構及干燥設備廠家的重視。煤炭干燥廠家東鼎干燥抓住市場契機并利用自身技術經驗優勢開發了低階褐煤干燥提質裝備。通過褐煤專用烘干機生產線,可以在保證被干燥褐煤質量不變的前提下,降低褐煤的水分含量,提高褐煤的發熱量指標及儲裝運性能,使之各項指標滿足商品動力煤的要求,具有明顯的經濟效益、環境效益和社會效益。該項技術目前處于國內領先水平,一經推向市場便得到了用戶的廣泛認可和好評,較短的時間內便在內蒙、遼寧、山西、江蘇、河南等各大礦業集團、煤業公司得到了大量推廣應用,取得了良好的使用效果并引起了印度尼西亞、俄羅斯等富煤國家的注意,部分項目已經取得了突破性的進展。
二、褐煤烘干機結構及工作原理
DDHG系列高效滾筒式干燥工藝及裝備是鄭州市東鼎干燥設備有限公司針對上述特點研發的新型褐煤干燥系統。 干燥機的設計充分考慮了干燥入料的性質,針對褐煤含水量高的特點,在筒體內部結構上做了特殊設計,進一步加強了對團結塊物料的防破碎,不僅提高了熱效率, 而且有效避免了煤炭在干燥機內的過干燥現象。該系統通過對褐煤的干燥脫水處理,可有效提高褐煤的發熱量指標及儲裝運性能,使之各項指標滿足商品動力煤的要 求,具有明顯的經濟效益、環境效益和社會效益。
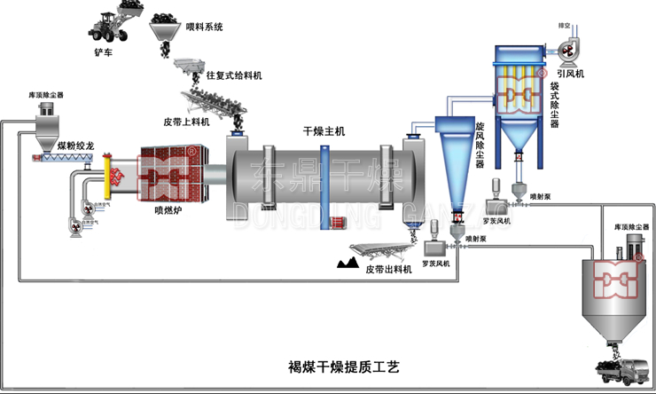
待干燥褐煤粉碎后經皮帶輸送機輸送至給料箱,然后滑入滾筒干燥機后由大傾角導料板將其迅速導向傾斜揚料區,并隨滾筒的轉動和筒體的傾斜度,被自筒底提至筒頂落下,形成“料幕”,同濕物料同一端進入干燥滾筒的高溫煙氣從中穿過使濕物料形成傳導和對流質熱交換,預熱濕物料并蒸發部分水分。同時,高溫煙氣的溫度快速下降,經預熱的濕物料進入中溫干燥階段,大部分水分在此階段被蒸發掉。隨著物料與煙氣的反復混合交換,直至達到熱平衡后達到對物料的水分要求后,物料被排出干燥滾筒。滾筒內部抄板采用條形孔結構,褐煤在滾筒內部被抄起的過程中,不斷泄漏,既加大了褐煤與熱煙氣的接觸面積,又避免被抄起過高一次性下落造成的破裂,顯著地降低了褐煤的二次破碎量。抄板相互之間高低錯落布置,與筒體軸線具有一定的夾角,既能連續抄起褐煤形成料幕,又能使被干燥物料不斷向出料端前進,形成連續干燥。滾筒前端頭及后端頭與滾筒之間均采用薄不銹鋼板片進行密封,不銹鋼板片外側利用拉簧與滾筒外側的密封圈封閉,這種密封方式可耐高溫,無噪音,不漏氣,是一種新型的密封方式。經過熱交換之后含有大量水蒸氣及粉塵的尾氣經過旋風除塵,被去除掉大部分粉塵后進入布袋除塵器凈化,凈化后的尾氣直接排放,形成整個干燥過程。
三、褐煤烘干機工藝流程
褐煤提質生產線結構緊湊,占地面積小、燃燒采用褐煤煤粉(從收塵器下來循環燃燒)用羅茨風機送入爐前煤粉倉,通過計量吹入爐膛燃燒。系統組成(爐前煤粉稱重倉、雙管絞刀、一次風機、二次風機、燃燒器、熱風爐、烘干機、破碎機、提升機、皮帶輸送機、旋風收塵器、布袋收塵器、引風機、羅茨風機、熱工儀表等)

四、設備應用情況介紹
<!--[if gte mso 9]><xml>
<!--[if gte mso 9]><xml></xml><![endif]--><!--[if gte mso 10]>
<![endif]--> 我公司在內蒙古地區建立專業的褐煤烘干提質生產試驗基地,公司針對我國褐煤的特點,開發研制了褐煤烘干提質工藝與裝備。該技術可以將褐煤的水分降到15%以下,處理后的煤的熱值提高可達30%以上,直接作為動力煤替代煙煤或無煙煤在現有電廠使用。該項目具有巨大的市場潛力,適合我國褐煤開采企業,也適合尾礦回收和再利用企業以及煤泥的利用項目。本技術具有投資規模小、見效快、投資回收周期短等特點,采用褐煤(含水量為35%),生產的型煤水分含量降低到12%,熱值提高30%,同時自燃傾向很小,燃燒特性接近煙煤。 目前我公司的褐煤干燥提質設備已形成規模化、多元化、自動化的成套機械裝備,熱源采用我司新 產品噴燃爐,對燃料的適用性更廣(可以直接利用低階褐煤 做燃料),能源利用率更高。干燥設備直徑從1.6m到4.2m、長度從18米到40米,日處理量從300至3000噸,入料水分50±5%,干燥水分可降 至15±2%,甚至更低,生產能力完全可以滿足各種不同用戶的需要。
從前期設備選型、方案規劃到中期設備產能優化提升,再到后期的售后服務,我們有專人全稱跟蹤,為您規避風險,提升項目價值。
1. 在線交流
2. 參觀車間
3. 現場考察
4. 量身定制
5. 安裝調試
6. 貼心售后
成功案例
新聞動態
友情鏈接: 煤泥烘干機廠家